Project Plan

task icon

Task

Web platform and admin panel

Team icon

Team

PM, Business Analyst, UX Researcher, UI/UX Designer, 2 Front-end Developers, 3 Back-end Developers, QA, DevOps

Duration icon

Duration

7 month

Scope icon

Scope

60+ screens

Overview

Our long-term customer, WareSync, tasked us with the creation of a web platform and admin panel that will facilitate inventory management, streamline order operations, and enhance efficiency and resource allocation. Additionally, it had to be user-friendly and intuitive so that admins could effortlessly and quickly complete tasks.

During our cooperation, we conduct in-depth research through the logistics niche, business unique needs, and issues that need to be solved with our solution. Our team of developers, designers, DevOps, and QA worked on this backbone software for WareSync to present the client with a reliable web platform on time and within budget.

Results

Limeup was tasked with the development of a web platform that will support and optimize the day-to-day operations in a warehouse, so as the result, we created a system that handles all the workflow and we achieved 99.95% uptime under load with scalable AWS infrastructure.

WareSync wanted to receive the custom product with the ability to scale it up as the business grows and satisfy users, so the platform resulted in improved vendor onboarding which reached 2x speed, as well as this system processed 1m+ stock updates in the first 3 months after we launched it.

Dashboard
Tracking
Inventory
Invoices
Stats
Mobile adaptation
Dashboard screen examples
Tracking screen examples
Inventory screen examples
Invoices screen examples
Stats screen examples
Mobile adaptation screen examples
Dashboard
Dashboard screen examples
Tracking
Tracking screen examples
Inventory
Inventory screen examples
Invoices
Invoices screen examples
Stats
Stats screen examples
Mobile adaptation
Mobile adaptation screen examples

Information Architecture

Since IA is vital for effective workflow, we dived deeper into the way users use to browse data, so that the information is structured well, remains usable and visible, admins can access data through categories of inventory, invoice, and other which are essential for their daily work.

When it comes to the architecture for efficient workflow and performance, our experts implemented a service-oriented back-end using NestJS and GraphQL for reusability and scalability needed for our client. Therefore, the architecture is developer-friendly and ideal for such a complex system.

Warehouse Information Architecture

Information Architecture

Warehouse Information Architecture
Technologies We Used
For this project, we focused on strong and effective programming languages and tools for dashboards and real-time updates, and scalable infrastructure:
Front-end
React.js
React.js
Back-end & API
NestJS
NestJS
GraphQL
GraphQL
Data & Realtime
PostgreSQL
PostgreSQL
Redis
Redis
WebSockets
WebSockets
Infrastructure
AWS
AWS
Docker
Docker
Integrations
Firebase Auth
Firebase Auth
Stripe API
Stripe API

Security

As WareSync stores a wide range of sensitive information, we ensured to protect the data on every level, from inventory details to inbound and outbound logistics, order fulfilment, and employee personal info:
Firebase Authentication used for secure user identity and access management.
Infrastructure observability and threat monitoring via AWS CloudWatch.
JWT-based role permissions on backend via NestJS.
PCI-compliant Stripe API integration for safe billing operations.
All WebSocket connections are secured with token authentication.

Discuss your idea with our experts to define the perfect solution for your needs.

Platon Tsybulskiy

CTO

Get in touch
Platon Tsybulskii
Platon Tsybulskii
Get in touch

User persona

Warehouse user persona
Warehouse user persona 1
Warehouse Manager

Age:40

Status:Married

Location:Hamburg, Germany

Organized
Reliable
Detail-oriented
Efficient

Biography

Warehouse user persona 2 a warehouse manager from Hamburg, Germany, has 12+ years of experience managing inventory and logistics across Europe, ensuring efficiency and compliance with EU regulations. He is known for optimizing operations and delivering reliable solutions in a fast-paced industry.

Personality

Loyal
Frickle
Introvert
Extravert
Analytical
Creative

Goals

  • Real-time inventory tracking
  • Improve warehouse efficiency
  • Streamline cross-border shipping
  • Reduce operational costs

Motivation

  • Provide consistent, high-quality service
  • Stay ahead of competitors
  • Reducing manual workload
  • Maintaining compliance with European regulations

Needs

  • Management app with support for invoices
  • Track turnover, profit margins, & demand trends
  • Integration with logistics providers to track shipments
  • Alerts for stock levels & shipping delays

Frustration

  • Dealing with a lot of paperwork
  • Managing seasonal fluctuations
  • Language barriers when handling invoices
  • Frequent stock discrepancies
Warehouse user persona
Warehouse user persona 1
Warehouse Manager

Age:40

Status:Married

Location:Hamburg, Germany

Organized
Reliable
Detail-oriented
Efficient

Biography

Warehouse user persona 2 a warehouse manager from Hamburg, Germany, has 12+ years of experience managing inventory and logistics across Europe, ensuring efficiency and compliance with EU regulations. He is known for optimizing operations and delivering reliable solutions in a fast-paced industry.

Personality

Loyal
Frickle
Introvert
Extravert
Analytical
Creative

Goals

  • Real-time inventory tracking
  • Improve warehouse efficiency
  • Streamline cross-border shipping
  • Reduce operational costs

Motivation

  • Provide consistent, high-quality service
  • Stay ahead of competitors
  • Reducing manual workload
  • Maintaining compliance with European regulations

Needs

  • Management app with support for invoices
  • Track turnover, profit margins, & demand trends
  • Integration with logistics providers to track shipments
  • Alerts for stock levels & shipping delays

Frustration

  • Dealing with a lot of paperwork
  • Managing seasonal fluctuations
  • Language barriers when handling invoices
  • Frequent stock discrepancies

User journey map

Entice Enter Engage Exit Entend

Touch Points

  • Advertisement
  • Referral
  • Social media promotion showcasing app benefits
  • Free trial signup or demo request via website or app store
  • Using inventory tracking, order management, and reporting features in the app
  • Educational resources like FAQs, tutorials, and user forums
  • Surveys requesting feedback
  • Customer support follow-ups
  • Easy access to renewal
  • Regular updates on new features
  • Exclusive content
  • Community of users sharing best practices
ResearchSign UpApplication usageAchievementsShare experience

User goals

  • Compare features with competitors
  • Watch a demo or read case studies
  • Receive a promo or discount
  • Follow a quick-start guide
  • Use an onboarding wizard
  • Get support
  • Customize dashboards
  • Integrate with existing tools
  • Automate routine tasks
  • Export reports easily
  • Get task completion summaries
  • Receive feedback prompts
  • Get optimization tips
  • Join user forums
  • Benefit from system updates

User questions

  • How can this app improve efficiency?
  • What makes it better than others?
  • Are there similar success stories?
  • How fast is the setup?
  • Can it integrate with my tools?
  • Is support available during setup?
  • How do I track inventory?
  • Can tasks be automated?
  • Is it easy for my team to use?
  • How do I measure success?
  • Are efficiency reports available?
  • How can I optimize further?
  • How do I give feedback?
  • Can I recommend this app?
  • Are there rewards for referrals?

Solutions

  • Share feature comparisons
  • Provide case studies
  • Offer a free demo
  • Simplify onboarding
  • Add live chat support
  • Enable tool integrations
  • Create intuitive dashboard
  • Automate stock alerts
  • Add in-app tutorials
  • Auto-generate efficiency reports
  • Show KPIs like turnover and profit
  • Suggest optimization tips
  • Add a feedback form
  • Enable easy review sharing
  • Offer referral rewards
Entice Enter

Touch Points

  • Advertisement
  • Referral
  • Social media promotion showcasing app benefits
  • Free trial signup or demo request via website or app store
Research Sign Up

User goals

  • Compare features with competitors
  • Watch a demo or read case studies
  • Receive a promo or discount
  • Follow a quick-start guide
  • Use an onboarding wizard
  • Get support

User questions

  • How can this app improve efficiency?
  • What makes it better than others?
  • Are there similar success stories?
  • How fast is the setup?
  • Can it integrate with my tools?
  • Is support available during setup?

Solutions

  • Share feature comparisons
  • Provide case studies
  • Offer a free demo
  • Simplify onboarding
  • Add live chat support
  • Enable tool integrations
Engage

Touch Points

  • Using inventory tracking, order management, and reporting features in the app
  • Educational resources like FAQs, tutorials, and user forums
Application usage

User goals

  • Customize dashboards
  • Integrate with existing tools
  • Automate routine tasks

User questions

  • How do I track inventory?
  • Can tasks be automated?
  • Is it easy for my team to use?

Solutions

  • Create intuitive dashboard
  • Automate stock alerts
  • Add in-app tutorials
Exit Entend

Touch Points

  • Surveys requesting feedback
  • Customer support follow-ups
  • Easy access to renewal
  • Regular updates on new features
  • Exclusive content
  • Community of users sharing best practices
Achievements Share experience

User goals

  • Export reports easily
  • Get task completion summaries
  • Receive feedback prompts
  • Get optimization tips
  • Join user forums
  • Benefit from system updates

User questions

  • How do I measure success?
  • Are efficiency reports available?
  • How can I optimize further?
  • How do I give feedback?
  • Can I recommend this app?
  • Are there rewards for referrals?

Solutions

  • Auto-generate efficiency reports
  • Show KPIs like turnover and profit
  • Suggest optimization tips
  • Add a feedback form
  • Enable easy review sharing
  • Offer referral rewards

Functionality

The admins and warehouse staff were a premier target audience for this product, so all the features were created according to their pain points and requirements for enhanced operations and reducing manual tasks.

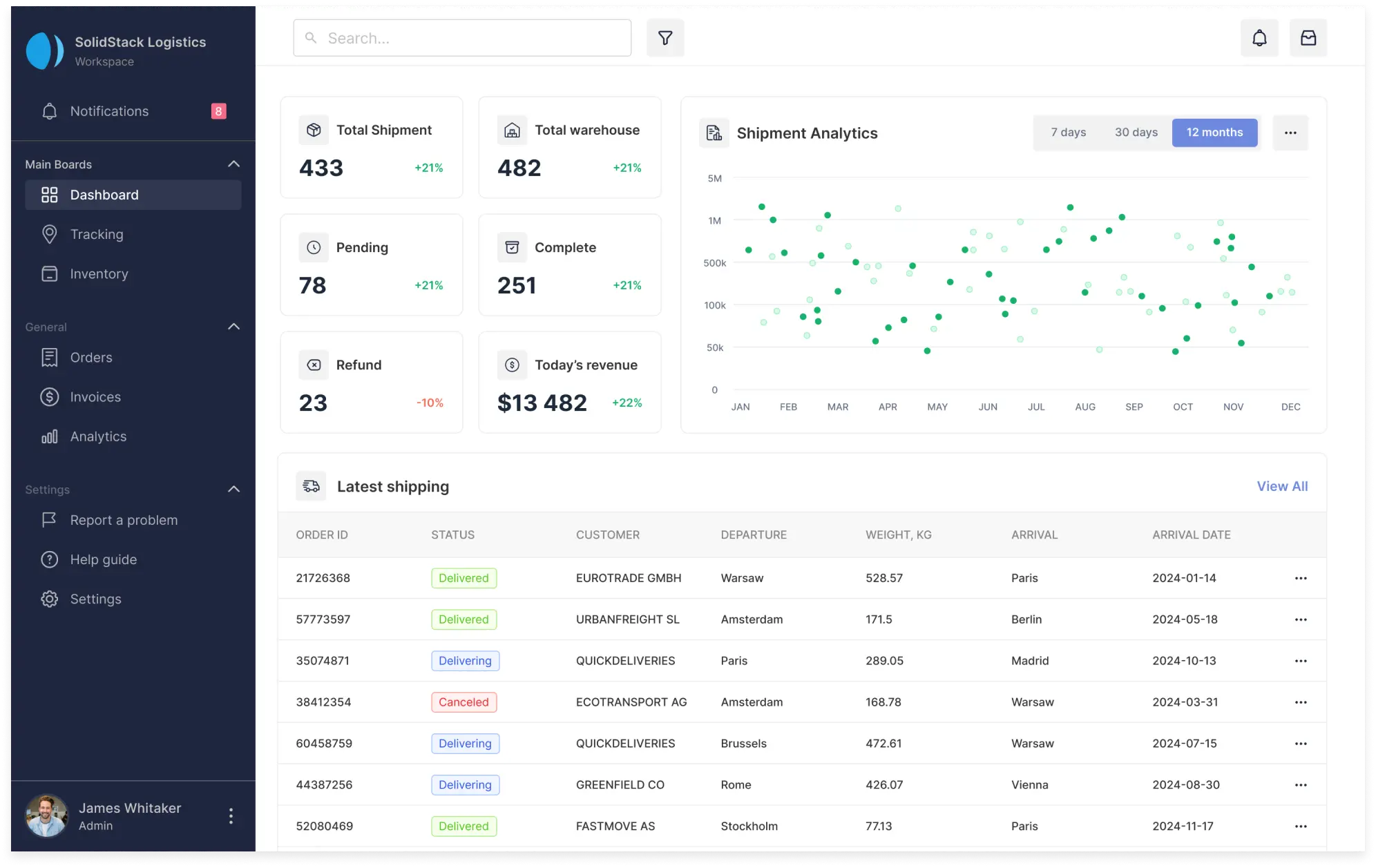
Dashboard Overview

This tab is aimed at a comprehensive understanding of what happens in real-time mode so that users can run through total shipment, the revenue of the day, refund (with statistics), shipment analytics that provide information for specified terms. The very first page also has more detailed data about the latest shipping, including order ID, status, buyer, and details on shipping.

Dashboard Overview

Orders Tracking Page

Our customer required an efficient system that would depict shipment details with custom visualization, so we created a tab called “Tracking” and displayed map-based infographics in real-time, with the ability to check details like delivery mode, destination “from-to,” ID, the number of total packages, and more.

Orders Tracking Page

Inventory Management

Simple yet informative and visually appealing, this is how this page is represented, with the ability for admins to check products through categories, sort them, and toggle between warehouses using one page. All goods are listed within a table for more efficient access, with their locations, availability (the number of items), prices, and even images.

Inventory Management
Warehouse web platform design and development 4

More success cases

Learn more arrow-grey
sun Renewable energy
SolarSavvy
Italy flag Italy
Solar energy platform design and development
Learn more arrow-grey
Solar Energy Platform Design and Development 2 Solar Energy Platform Design and Development 3
Learn more arrow-grey
gravity ui antenna signal Telecommunication
Infra44
german-flag Germany
Web and mobile app development for civil engineering
Learn more arrow-grey
Web and mobile app development for civil engineering

Create your product with us

Have a brilliant idea in mind? We know what to do next.